数据中台(低)
案例展示
发布时间:2025-12-08
浏览: 次
数据中台系统提供数据治理、系统管理、监控、开发等全流程能力,覆盖数据全生命周期。系统以可视化界面呈现,包含数据治理平台、用户/菜单/日志等管理模块、定时任务/数据/ 缓存等监控模块、表单构建/数据源配置等工具模块,同时支持数据集成、开发、元数据管理、任务调度、资源管控、数据安全等核心数据操作。
一、系统意义
数据管理规范化:统一管理数据源、元数据、数据质量、数据血缘等,解决数据分散、标准不统一、链路不清晰的问题;
运维效率提升:通过系统监控、定时任务、操作日志、任务调度等功能,降低运维复杂度,实现数据流程自动化;
业务支撑强化:为数据集成、开发、资源管控提供工具,助力业务快速获取高质量数据,支撑数据分析与决策;
权限与安全管控:通过用户/角色/菜单管理、数据安全等级/加密规则配置,保障数据操作的合规性与安全性。
二、核心功能
(一)系统管理类
用户/角色/部门/岗位管理:配置人员权限与组织架构;
菜单管理:自定义系统功能菜单;
操作日志:记录系统操作行为,便于审计追溯。
(二)系统监控类
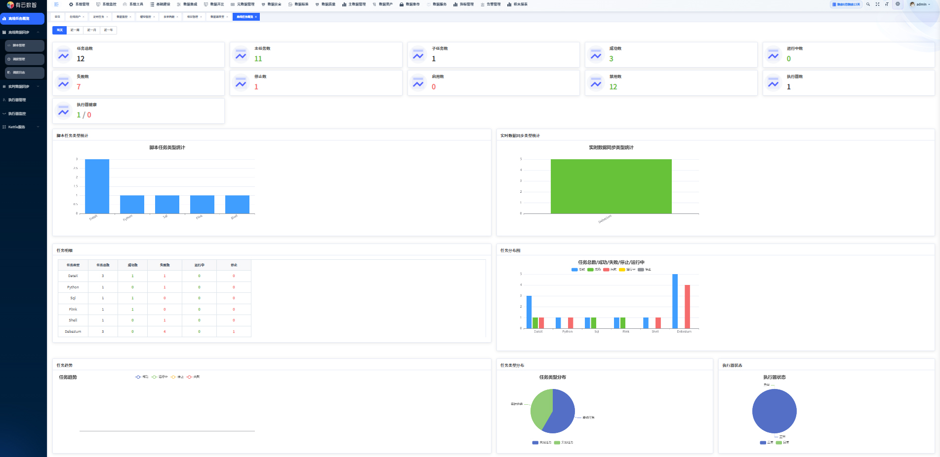
定时任务:配置/管理自动化任务(如数据质量检测);
数据监控:需登录后查看数据状态;
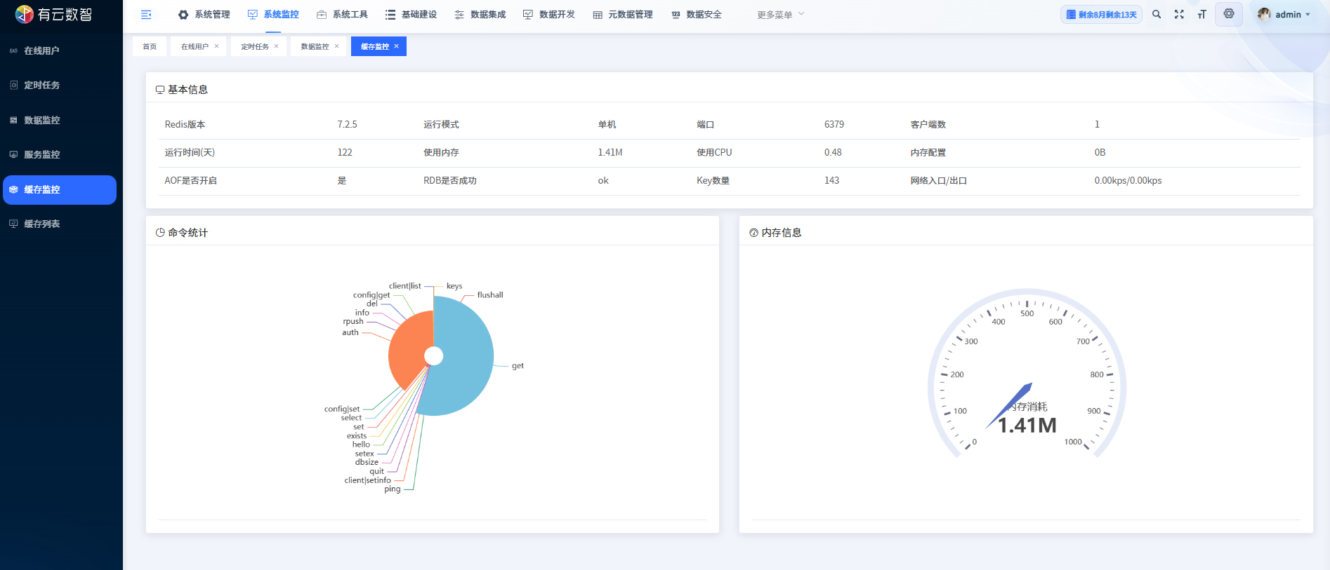
缓存监控:监控 Redis 缓存的运行状态、内存占用等。
(三)工具与基础类
表单构建:可视化配置表单组件,生成前端代码;
数据源配置:管理多类型数据库(MySQL/Oracle/ClickHouse 等)的连接信息。
(四)数据核心类
数据治理:提供项目管理、数据标准、质量、安全等治理能力;
数据集成/开发:支持数据的采集、加工与开发;
元数据管理:管理数据资产的描述信息、数据血缘(追踪数据字段的来源与流向);
任务管理:配置/执行实时数据同步任务(如MySQL/Oracle等数据库的Debezium同步),查看任务执行日志与结果;
资源管理:管理Flink资源(如Jar包)的发布、存储与配置;
Flink 配置:管理 Flink 任务的参数、代码片段 / 模板,支持启用 / 禁用配置项;
数据安全:配置数据安全等级(绝密/保密/一般/公共)、加密规则,管控数据的可见范围与加密策略。
三、系统介绍

















