返回

碳资产管理相关页面

案例展示 发布时间:2025-11-22 浏览:
一、系统概括

碳资产管理平台是一种面向企业碳排放与能源消耗的综合性管理系统,以数据采集、核算分析为核心,通过标准化的碳排放因子配置、多维度数据统计,实现企业碳排放量、能源消耗的全流程监控与管理,助力企业精准掌握碳足迹、优化能源结构、满足低碳合规要求。

二、系统功能

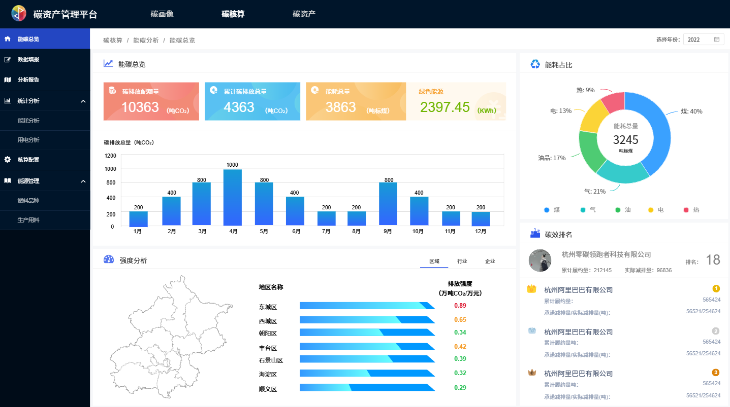
(一)碳核算总览:整合碳排放总量、能耗总量、绿色能源使用等核心数据,通过趋势图表、能耗占比、区域强度分析等可视化形式,直观呈现企业碳排与用能情况。

(二)碳画像管理:展示企业碳排放强度、碳效评分、行业排名等信息,结合碳排放趋势、能源消耗结构等数据,构建企业碳管理画像。

(三)数据填报:按行业配置碳排放因子(如化石燃料燃烧、原材料消耗等),支持煤、油、电等能源消耗量的月度填报,自动计算碳排放数据并生成报告。

(四)分析报告:支持排放、能耗、告警等多类型报告的筛选、查询与下载,留存企业碳管理全周期的统计文档。

(五)统计分析:通过用能趋势、累计能耗定额比、用能详情等模块,对比能耗定额与实际消耗,分析超定额占比、同比 / 环比变化,辅助节能决策。

(六)核算配置:预设多行业碳排放因子及核算公式,支持燃料种类、生产用料等环节的排放因子自定义配置,适配不同企业的碳核算规则。

(七)能源管理:管理燃料品种(如煤、气、油)的基础信息(热值、碳氧化率等),维护生产用料的排放因子,标准化能源与物料的碳核算基础数据。

三、系统介绍

有云智算期待与您合作
让设备更智能,让数据产生价值
立即体验
缩短应用开发时间
50%
降低运营维护成本
40%
产品智能化升级
24H
服务开发者
380+
填写信息
马上为您安排系统演示
姓名
手机号
公司名称
验证码
提交成功
请您耐心等待,客服会第一时间联系您