返回

TPM-设备管理相关页面

案例展示 发布时间:2025-11-24 浏览:

TPM 设备管理系统,即全面生产维护(Total Productive Maintenance)设备管理系统,是一种以提高设备综合效率为目标,全员参与的设备管理理念和方法体系,常借助信息化手段落地实施,从而提升企业设备管理水平和竞争力。

一、系统实施

(一)准备阶段:成立 TPM 推进小组,负责 TPM 活动的策划、组织和实施;开展 TPM 培训,提高员工对 TPM 理念和方法的认识和理解;制定 TPM 活动的目标和计划,明确实施步骤和时间节点。

(二)实施阶段:按照 TPM 设备管理系统的功能模块,逐步建立和完善设备台账、维护计划、故障管理、巡检管理等制度和流程;组织员工开展设备自主维护活动,提高员工的设备操作和维护技能;运用设备数据分析工具,对设备管理数据进行收集和分析,及时发现问题并进行改进。

(三)巩固阶段:对 TPM 活动的实施效果进行评估和总结,将成功的经验和做法固化为企业的标准和制度;持续优化 TPM 设备管理系统,不断完善系统的功能和性能;开展 TPM 持续改进活动,推动企业设备管理水平不断提升。

二、系统效益

(一)提高设备综合效率:通过预防性维护、故障管理和设备改进等措施,减少设备停机时间,提高设备的利用率和生产效率,降低设备的维修成本和能源消耗。

(二)提升产品质量:确保设备的稳定运行,减少设备故障对产品质量的影响,提高产品的一致性和合格率,增强企业的市场竞争力。

(三)降低成本:优化设备维护策略,合理安排维护资源,降低设备的维护成本;通过提高设备的生产效率和产品质量,降低企业的生产成本。

(四)培养员工团队精神:TPM 强调全员参与,通过开展设备管理活动,增强员工之间的沟通和协作,培养员工的团队精神和责任感,提高员工的工作积极性和主动性。

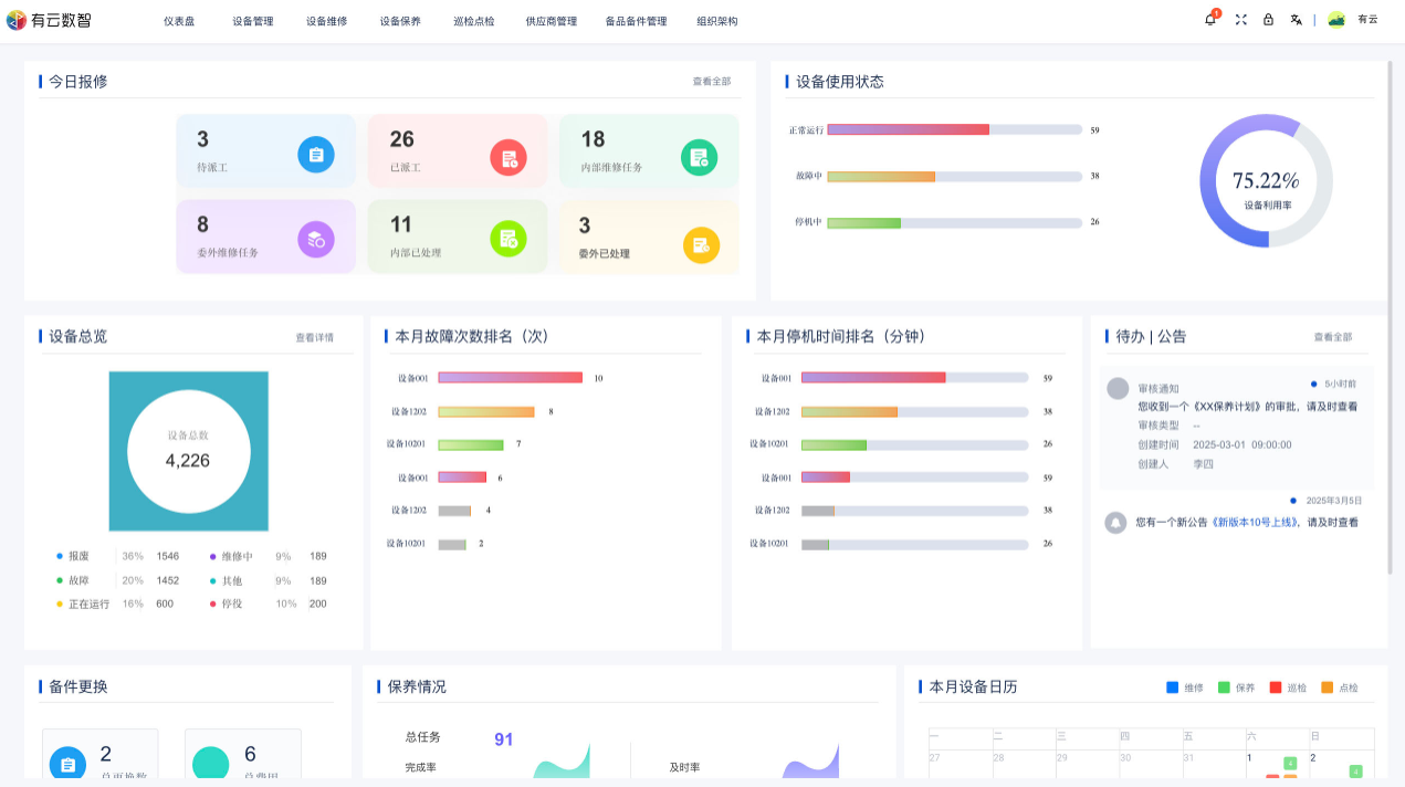
三、系统介绍

image.pngimage.pngimage.png

有云智算期待与您合作
让设备更智能,让数据产生价值
立即体验
缩短应用开发时间
50%
降低运营维护成本
40%
产品智能化升级
24H
服务开发者
380+
填写信息
马上为您安排系统演示
姓名
手机号
公司名称
验证码
提交成功
请您耐心等待,客服会第一时间联系您